Scratchers in the LottoShield Pro Portal
This article explains the purpose and function of each page within the Scratch section of the LottoShield Pro Portal. The Scratch section is accessed from the left navigation in the LottoShield Pro portal.
This is where most LottoShield users will spend the majority of their time, as tracking and reconciling scratcher tickets are among the biggest challenges faced by lottery retailers.
Scratch Audits
The Audits window displays a store location’s display case audits in a clear, organized view. Each row represents a single day within your selected date range and shows the total number of audits performed on that day.
Tip: Use the date range selector in the upper-right corner to adjust the range of days shown across all pages in LottoShield.
Clicking on a row expands it to reveal the individual Display Case Audits completed for that date, along with additional activity such as Backstock Audits, register sign-ons, and the Day Report.
In the example below, three audits were performed that day. To view details about a specific audit, click its entry, “11:00 PM – Audit (Display Case)”. This will open the Audit Details page.

Audit Details
The Audit Details page displays your display case ticket movement by game and pack. It resembles traditional paper logs, showing each game’s details, including pack numbers, starting and ending ticket numbers, and total ticket value.
At the bottom of the page, you’ll find overall totals as well as summaries of tickets currently in your display case — including their total value and breakdown by denomination.
In the example below, you can see shortages in the Over/Short column. To view details about a specific game, click its entry (for example, the -$10 shortage for the “$500000 CASHWORD” game). This will open the Scratcher Timeline page.
(Note: The example list is shortened for display purposes.)

Scratcher Timeline
The Scratcher Timeline page displays the full history of a specific scratcher game. If multiple packs have been activated from the same game, they will appear here in chronological order, with the current pack listed at the top.
The top section shows each ticket’s value and the number of tickets per pack, while the lower section lists all related activities—such as activation dates, pack numbers, and audit records.
In the example below, we’re viewing the game $500,000 CASHWORD (Game #827). It shows that during the 2:35 PM audit, the pack was on ticket 3. Three tickets were sold at the register, but one transaction was voided. The next audit, performed at 11:00 PM, shows the pack was on ticket 7. The shortage likely resulted from the voided ticket by Lucy at 5:32 PM—a logical place to begin your investigation.
Clicking a pack number link opens the Pack Details page for that specific pack.
In this example, we’ll click pack number 136845 to proceed.

Pack Details
The Pack Details page provides a complete timeline for an individual scratcher pack—from issuance to settlement and can be accessed from various places in LottoShield.

Backstock
You can access the Backstock page by selecting Packs from the navigation bar on the left side of the LottoShield Pro portal. This is the default tab under the Packs section.
The upper section of the page shows your current supply of backstock packs and their corresponding status dates. (Packs currently assigned to your display or vending machines are excluded from this list.)
Use the Search box to quickly find specific packs by pack number, game number, or dollar value.
The lower section provides a summary of your backstock inventory, including total game value, ticket value on hand, and the number of packs and tickets—both overall and by denomination.

Missing Packs
Selecting Missing Packs from the top of the Packs Page takes you to a list of any packs flagged as missing by LottoShield Pro.
A pack is considered missing when it has been activated but not scanned into a display case audit or recorded in a vending machine. When this occurs, you’ll receive an alert in your daily email summary.
A pack may also be considered missing if it has a confirmed status and was not audited in the next Backstock.
It’s important to investigate missing packs promptly to verify their location and resolve any discrepancies within LottoShield Pro. (We’ll cover the resolution process in another Help Center section.)
Vending Machine
If your store has a vending machine, selecting Vending Machine from the top of the Packs Page opens the Vending Machine window.
This is where you can view all packs that have been placed in your store’s vending machine. This feature is included as part of LottoShield’s Basic Vending Machine Services.
Note:
For more detailed audits and advanced vending machine tracking, contact our Support Team to learn more about LottoShield’s Managed Services.
All VM Packs
This default tab shows all packs that have ever been placed in your vending machine, maintaining a historical record of every pack’s activity.

Last VM Audit Only
This tab displays only the most recent packs that were scanned as they were added to the vending machine using the Vending Machine Audit button on your scanning device.

Not In VM
This tab lists packs that LottoShield identifies as “missing”—packs that have been activated but were never scanned into either a display case or a vending machine.
It allows you to quickly resolve missing packs that were placed into the vending machine but not scanned beforehand. To fix this, simply click the Add to VM button to allocate the pack correctly.
Note: This method of allocating packs to the vending machine is not recommended. The most accurate and reliable method is to scan packs using the Vending Machine button on your LottoShield handheld device as they are being placed into the vending machine.

Returned
Selecting Returned from the top of the Packs Page opens the Returned Packs window. Here, you can review details for all packs that have been returned to the state lottery.
This data is automatically gathered through LottoShield Pro’s integration with your state lottery system.
Note: If your lottery portal hasn’t yet been connected, see Connecting Your Lottery Portal in the Help Center.

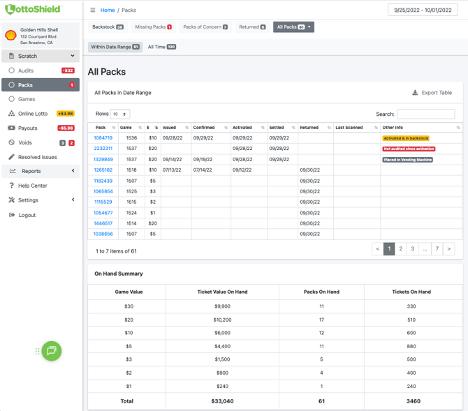
All Packs
The All Packs page (accessible from the top of the Packs Page) displays a complete list of every pack in your inventory — including those in backstock, display cases, vending machines, or marked as missing.
Each pack’s status and on-hand details appear here, consistent with the summaries shown throughout the other pages.

Games
You can access the Games page by selecting Games from the navigation bar on the left side of the LottoShield Pro Portal.
This page displays all scratcher games along with key details, including the game name, game number or UPC, pack size, price per ticket, and the date the game was added to your POS.
The Added to POS column displays one of the following:
-
A dash (-) if the game has not been added to the POS
-
A date indicating when it was added
-
“Game Ended” if the game has been retired
Note:
If your store uses Verifone, Gilbarco, or NRS, you’ll see an On/Off toggle for automatically adding new games, along with a Push All button to manually push games to your POS.These features are not currently supported for NCR or Petrosoft (CStoreOffice) systems.
